相关资讯
Related News- 空气能热泵 + PLC 智能控制:破解天然气压差发电复热难题
- 欧麦朗高温热泵在汽车轮毂涂装前处理中的创新应用
- 高温热泵助力连续镀:从工艺适配到效益提升
- COP 达 3-5、节能超 60%!热泵技术为金属件清洗工艺降本增效提供关键路径
- 空气能热泵在汽车配件清洗恒温热水供应中的核心价值
- 节能黑科技:高温水源热泵如何重塑饮料无菌灌装生产线的能源效率
- 欧麦朗高温复叠热泵助力某电子股份有限公司PCB工艺热水
- 超声波清洗 + 空气能热泵恒温:双技术协同,让清洗效果稳、能耗省、寿命长
- 欧麦朗三期热泵烘干机项目将完工:赋能某资深工业品牌泰国工厂发泡模具生产
- 注塑车间高温不用愁?欧麦朗蒸发冷空调精准控温还省电
- 夏季养殖场鱼池高温 “烤” 验?空气能恒温热泵解锁全年温控新方案
- 高温热泵:点 “废” 成金的工业能源革命
联系我们
Contact Us地址:新北区龙虎塘新区产业园区
电话:13706164559
手机:13706164559(微信同号)
QQ:2242597105
在鸡蛋生产过程中,清洗鸡蛋是一个至关重要的环节。为了确保鸡蛋的卫生和质量,鸡蛋厂需要提供稳定的温水来进行清洗。传统的热水供应方式可能会面临能源消耗高、温度不稳定等问题。然而,空气能热泵的出现为鸡蛋厂提供了一种节能降耗的解决方案,能够稳定地提供 35-45℃的温水用于鸡蛋清洗。

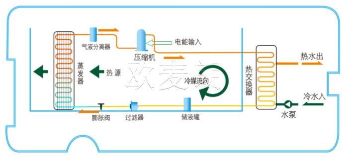
一、空气能热泵的工作原理
空气能热泵是一种利用空气中的热能来加热水的设备。它通过蒸发器从空气中吸收低位热能,将其转化为高位热能,然后通过压缩机提升热能品位,最后将加热后的水输送到需要的地方。与传统的加热方式相比,空气能热泵具有高效节能、环保无污染、运行稳定等优势。

二、空气能热泵在鸡蛋厂的应用优势
1. 节能降耗:空气能热泵可以从空气中获取热能,其能效比高,消耗的电能相对较少。这意味着鸡蛋厂可以大幅降低能源成本,实现节能降耗的目标。
2. 温度稳定:空气能热泵能够稳定地提供 35-45℃的温水,满足鸡蛋清洗的需求。恒定的水温可以确保鸡蛋清洗的效果,提高清洗质量,同时避免温度过高或过低对鸡蛋造成损害。
3. 环保可持续:空气能热泵不产生废气和废渣,对环境友好。它的使用有助于减少碳排放,符合现代企业可持续发展的要求。
4. 运行可靠:空气能热泵的设备结构相对简单,维护成本低。其稳定的运行性能可以保证鸡蛋厂的生产过程不受影响,减少设备故障带来的损失。

在实际操作中,鸡蛋厂可以根据自身产能和热水需求,选择合适的空气能热泵型号和系统配置。例如,大型鸡蛋厂可能需要配备多台热泵并联运行,以保证连续稳定的热水供应;而小型工厂则可以选择单台热泵配合储水罐,以适应生产高峰期的需求。

总结而言,空气能热泵技术以其高效、环保、经济的特性,为鸡蛋厂提供了一个理想的节能降耗解决方案。通过准确控制清洗水温,保障产品质量的同时,实现了能源的高效利用和成本的有效控制。有需要工业用空气能热泵机组的可以联系我们!欧麦朗为您提供不同功能、不同型号的工业空气能高温热泵机组!



小程序