专注空气能热水器定制、承接空气能工程,全国统一服务热线:13706164559

联系我们

Contact Us
億彩
地址:新北区龙虎塘新区产业园区
电话:13706164559
手机:13706164559(微信同号)
QQ:2242597105
当前位置: 首页 / 新闻资讯 / 公司新闻

公司新闻

工业太阳能:洗涤厂热水供应的环保之选
更新时间:2024-05-27 点击:1006

   在环保意识日益增强的今天,越来越多的企业开始寻求可持续的解决方案,以减少对环境的影响。对于洗涤厂来说,热水供应是其运营中不可或缺的一部分。传统的热水供应方式可能会消耗大量的能源,并产生相应的碳排放。然而,工业太阳能的应用为洗涤厂提供了一种环保、节能的热水供应选择。


蜂蜜浏览器_1.jpg


   一、工业太阳能的工作原理及优势 工业太阳能集热器将太阳能转化为热能,用于加热热水。与传统的热水供应方式相比,工业太阳能具有众多优势。

 

   1. 环保可持续:太阳能是一种清洁、可再生的能源,使用工业太阳能不会产生温室气体排放,对环境友好。

 

   2. 节能降耗:工业太阳能可以大大减少对传统能源的依赖,降低能源消耗和运营成本。

 

   3. 稳定性高:太阳能热水系统不受能源价格波动的影响,能够提供稳定的热水供应。

 

   4. 长期投资回报:虽然初期投资可能较高,但工业太阳能系统的运行成本低,长期来看具有较高的投资回报率。


蜂蜜浏览器_2.jpg


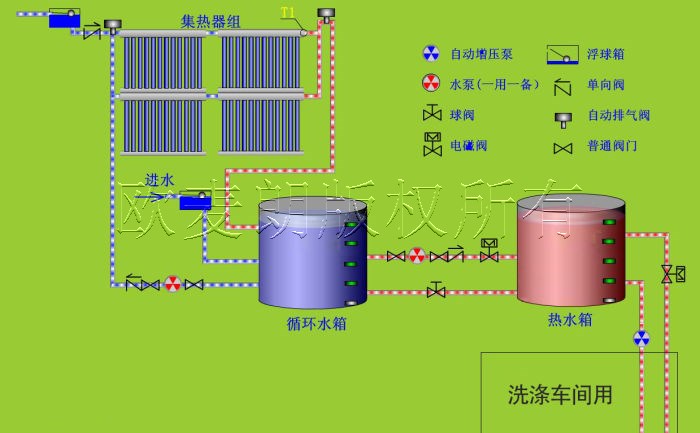
   二、工业太阳能在洗涤厂热水供应中的应用 洗涤厂的热水需求通常较大,用于清洗衣物、漂洗和消毒等环节。工业太阳能可以满足洗涤厂的热水需求,同时实现节能减排的目标。

 

   1. 太阳能集热器:通过安装大面积的太阳能集热器,收集太阳能并将其转化为热水。集热器可以安装在屋顶或其他合适的位置,充分利用太阳能资源。

 

   2. 储热水箱:储存太阳能加热后的热水,以满足洗涤厂在不同时间段的热水需求。储热水箱可以根据洗涤厂的具体情况进行设计和配置。

 

   3. 辅助加热系统:为了确保在阴雨天或太阳能不足的情况下仍能提供足够的热水,可以配备辅助加热系统,如电加热器或空气能热泵。

 

   4. 智能控制系统:采用智能控制系统,对太阳能热水系统进行监控和管理,根据实际需求自动调节热水供应,提高系统的效率和稳定性。


蜂蜜浏览器_3.jpg


   三、实施工业太阳能系统的注意事项

 

   1. 系统设计与规划:根据洗涤厂的热水需求量、地理位置和气候条件等因素,进行合理的系统设计和规划,确保太阳能热水系统的高效运行。

 

   2. 质量与可靠性:选择质量可靠的太阳能设备和配件,确保系统的稳定性和耐久性。

 

   3. 维护与管理:定期对太阳能系统进行维护和检查,保证其正常运行和性能优化。


蜂蜜浏览器_4.jpg


   总之,工业太阳能为洗涤厂热水供应提供了一种可持续的解决方案。通过充分利用太阳能资源,洗涤厂不仅可以实现节能减排的目标,还能降低运营成本,提升企业的经济效益和社会形象。有需要工业太阳能的可以联系我们。欧麦朗为您提供一站式工业太阳能热水系统方案!


蜂蜜浏览器_5.jpg

做/您/身/边/的/空/气/能/热/水/器/专/家
  • 微信公众号
  • 小程序
版权所有:億彩 地址:新北区龙虎塘新区产业园区 手机:13706164559 电话:13706164559 邮箱:oumailang@inposolar.com
备案号:  法律声明
E乐彩-首页 500505百万文字论坛综合资料-500308百万文字论坛-780790百万文字论坛红字-798790百万文字论坛下载-500505百万文字论坛雷锋版 天天中彩票-Welcome首页 乐盈VI 佰富彩-安全购彩 98彩票|官方网站 佰富彩-welcome 佰富彩 - IOS/安卓通用版