相关资讯
Related News- COP 达 3-5、节能超 60%!热泵技术为金属件清洗工艺降本增效提供关键路径
- 空气能热泵在汽车配件清洗恒温热水供应中的核心价值
- 节能黑科技:高温水源热泵如何重塑饮料无菌灌装生产线的能源效率
- 欧麦朗高温复叠热泵助力某电子股份有限公司PCB工艺热水
- 超声波清洗 + 空气能热泵恒温:双技术协同,让清洗效果稳、能耗省、寿命长
- 欧麦朗三期热泵烘干机项目将完工:赋能某资深工业品牌泰国工厂发泡模具生产
- 注塑车间高温不用愁?欧麦朗蒸发冷空调精准控温还省电
- 夏季养殖场鱼池高温 “烤” 验?空气能恒温热泵解锁全年温控新方案
- 高温热泵:点 “废” 成金的工业能源革命
- 某食品厂屠宰用空气能太阳能热水系统交付 绿色生产再添新动能
- 空气源热泵冷热双供系统在电镀车间的节能改造应用
- 光伏厂节能:热泵回收 PCW 回水余热 赋能制绒车间
联系我们
Contact Us地址:新北区龙虎塘新区产业园区
电话:13706164559
手机:13706164559(微信同号)
QQ:2242597105
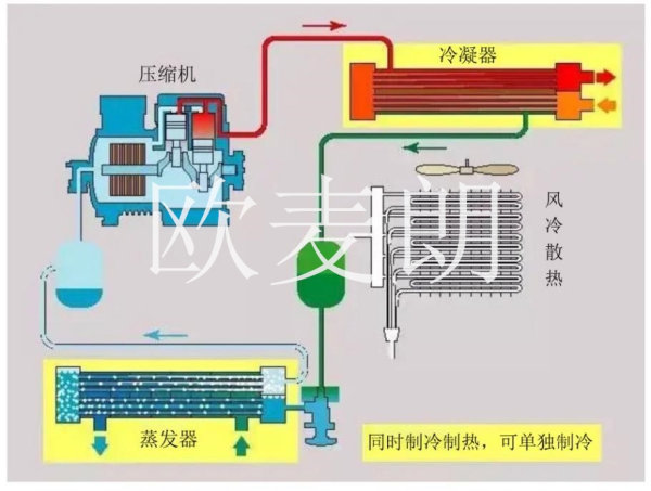
本方案为高温复叠双源热泵与风冷热回收方案组合,高温复叠双源热泵为加热端,风冷热回收热泵为冷却端,符合遵循工业设计冷热互不干扰,稳定生产优先的原则,其次优化余热回收节能方案(制冷热回收+空压机余热回收),在满足稳定优先的情况下,节能zui大化。
一、 产品介绍
1.风冷热回收热泵是一种利用水源(工业制冷水、地热尾水等)的低温低位热能资源,采用热泵原理,通过少量的高位电能输入,实现低位热能向高位热能转移,既可供热又可制冷的高效、环保、节能的系统。在制热的时候以水作为热源,在制冷的时候以水或空气作为排热源。
此系统配备的机器以制冷为主。当制冷时,热端有需热要求时,启动水源侧加热。当制冷时,热端没有需热要求时,启动空气侧进行排热。
此机组优势:不会因为制热温度到达上限而无法制冷(不会因为中温水箱的温度达到设定值,或者过高影响制冷效率)。

2. 高温复叠双源热泵:复叠式热泵由两个独立循环组成,低温循环和高温循环,两个循环通过蒸发冷凝器连接起来,蒸发冷凝器既是低温级的冷凝器又是高温级的蒸发器。整个系统制冷循环是:在蒸发器中制冷剂吸热气化,经低温压缩机压缩后进入蒸发冷凝器放热,高温高压液体经膨胀阀节流后进入蒸发器吸热,如此循环。高温冷凝器在蒸发冷凝器中吸收低温制冷剂放的热量蒸发成气体。在高温压缩机中压缩成高温高压在冷凝器中放热变成高温高压液体,经膨胀阀节流后进入蒸发冷凝器,如此往复循环。
同样此系统配置双源,制热为主,低温端可选择使用中温水箱的余热或是空气侧。当制热时,中温水箱温度高于环境温度时,优先吸收中温水箱的热量给高温循环,当中温水箱温度低于环境温度时,吸收环境空气中的热量给高温循环。
此机组优势:不会因为中温水箱没有温度或者中水箱温度不够造成无法制热。


二、 控制说明
①制冷:采用制冷余热回收双源热泵,制冷为主,制热为辅助(水源,与空气源根据条件自动切换)
情况1:当制冷温度未到设定值12℃(温度可调)时,中温水箱温度未到设定温度45℃(温度可调)时,制冷产生的热量通过水源热泵的形式,给中温水箱补温;(水源余热回收模式)
情况2:当制冷温度未到设定值12℃(温度可调)时,中温水箱温度达到45℃(温度可调)时,制冷产生的热量通过机组自带风冷氟路散热器,把多余的热量散发到环境中。(风冷冷水模式)
②制热:采用高温复叠双源热泵机组(水源,与空气源根据zui优条件自动切换)。
情况1:当高温温度未到设定值85℃(温度可调)时,中温水箱温度比环境温度高时,机组吸收中温水箱作为热源给高温水箱加热;(高温水源模式)
情况2:当高温温度未到设定值85℃(温度可调)时,中温水箱温度比环境温度低时,机组切换至空气能蒸发侧,环境温度作为热源给高温水箱加热。(空气源复叠模式)
空压机余热回收:通过空压机余热回收器与中温水箱循环,把油温通过热交换的形式,给中温水箱加热至45℃






小程序