相关资讯
Related News- COP 达 3-5、节能超 60%!热泵技术为金属件清洗工艺降本增效提供关键路径
- 空气能热泵在汽车配件清洗恒温热水供应中的核心价值
- 节能黑科技:高温水源热泵如何重塑饮料无菌灌装生产线的能源效率
- 欧麦朗高温复叠热泵助力某电子股份有限公司PCB工艺热水
- 超声波清洗 + 空气能热泵恒温:双技术协同,让清洗效果稳、能耗省、寿命长
- 欧麦朗三期热泵烘干机项目将完工:赋能某资深工业品牌泰国工厂发泡模具生产
- 注塑车间高温不用愁?欧麦朗蒸发冷空调精准控温还省电
- 夏季养殖场鱼池高温 “烤” 验?空气能恒温热泵解锁全年温控新方案
- 高温热泵:点 “废” 成金的工业能源革命
- 某食品厂屠宰用空气能太阳能热水系统交付 绿色生产再添新动能
- 空气源热泵冷热双供系统在电镀车间的节能改造应用
- 光伏厂节能:热泵回收 PCW 回水余热 赋能制绒车间
联系我们
Contact Us地址:新北区龙虎塘新区产业园区
电话:13706164559
手机:13706164559(微信同号)
QQ:2242597105
一、锅炉运行及其排放烟气的相关参数
1、1台6吨/小时蒸汽锅炉每天24小时运行;1台10吨/小时蒸汽锅炉每天运行5〜6小时;
2、全年锅炉总耗气量约:282. 31万Nm³/年
3、烟气温度:180°C (锅炉出口处)
4、目前锅炉补水温度:5-30℃
二、设计目标
1、节能率达到10%以上,锅炉补水温度可升温40-50℃以上,年节约天然气28.86万Nm³,年 节能综合经济效益为86.58万元;
2、采用运行成本最低的技术措施,将原锅炉排烟温度从210℃降低到70℃
左右排放;
3、抗腐蚀,节能装置的寿命10年以上;工程投资在六个月左右收回。
三、工艺利用设计
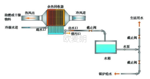
1、锅炉冷暖水余热回收

2、锅炉烟气余热回收-热风恒温

3、锅炉烟气余热回收-热风烘干或其他工艺热风

三、设备选型
1、烟气量计算
由于1Nm³天然气燃烧产生的理论湿烟气量:10.64Nm³, 燃油燃气锅炉过量空气系数为1.05-1.20 (取1.1), 则1Nm³天然气燃烧产生的实际湿烟气量为:Vy=10.64Nm³ X 1.1=11.604Nm³。
2、烟气密度为:1.232kg/Nm³
3、潜热:烟气中的成分如水蒸汽发生相变而放出的热量,每标方天然气燃烧可产生 1.6 公 斤的水蒸汽。在高温烟气中是以气态形式存在,在烟气温度降低到700℃以下时,约有30% 的水蒸汽冷凝下来,放出汽化潜热(参见《冷凝式锅炉》),回收的热量为1.6×539× 30%=258.72kcal
4、1Nm3回收总热量:Q总=1×11.6×1.232×1.168×(180-70) ÷4.18+258.72 =642.54 kcal
5、年总回收热量:642.54kcal*282.31万Nm³/年=2109MW
综上,可以选用欧麦朗高效废气余热回收器,这套设备是用于能量回收的一种回收装置。两股逆向流动的气流,通过超薄传热板片隔绝,由于存在温度差而产生热量交换,从而实现能量回收。采用超薄元件做为传热导体,采用强化冲压咬边技术加工而成,具有强度高、密封好(漏风率低于1%)、传热快、回收效率高(回收率达70%)、易于维护、使用寿命长等优势,同时使用自然环境温度空气进行换热,无需额外能量消耗。此外,单体可任意模块化排列组合,适应各种换热工况。



小程序